Спиральная антенна для портативных радиостанций

Спиральная антенна предназначена для установки на радиостанции личного пользования SpirAn1в носимом варианте. По сравнению со штыревой телескопической антенной спиральная имеет меньшие размеры по длине, что создает неоспоримые преимущества при использовании радиостанции в условиях города. Несмотря на малые габариты, эта антенна имеет большую гибкость без нарушения электрического контакта, чего не скажешь о телескопической антенне, которая нередко теряет межколенный контакт и требует более бережного отношения. Но, самое главное, - эффективность антенны типа "спираль" по напряженности поля в 1,2 - 1,5 раза превосходит штыревую антенну с типовым размером 525 мм.

 

Результаты эксперимешальных данных при двух вариантах связи - со штыревой и спиральной антеннами - показывают явные преимущества последней. Так, при выходной мощности передатчика 0,2 Вт и чувствительности приемника 1,5 - 2,0 мкВ дальность уверенной связи между однотипными радиостанциями в условиях города со спиральными антеннами составила 1,4 км, что на 0,5 км больше, чем со штыревыми.

Материалом заготовки антенны служит полиэтилен или любой другой, используемый для производства высокочастотных кабелей.

 

 
 
 


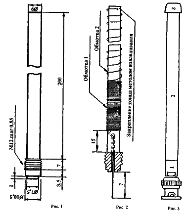
На рис.1 приведены размеры и конструкция такой заготовки.

Формовка резьбового соединения в простейшем случае производится методом нагрева заготовки в корпусе разъема типа СР-50-74ФВ. Размещение обмоток на заготовке показано на рис.2. Обмотка I содержит 80 витков провода, намотанного виток к витку на участке длиной 34 мм. Обмотка II содержит 29 витков провода, располагаемого равномерно по длине намотки 150 мм. Обе обмотки выполнены проводом марки ПЭВ-2 0,4 мм. Закрепляется конец намотки методом вплавления провода в
полиэтилен.

Настройка антенны в резонанс ведется методом отмотки или домотки одного-двух витков провода со стороны разъема. Резонанса добиваются при максимальной отдаче мощности передатчика, что регистрируется прибором напряженности поля и любым анализатор спектра на расстоянии менее 2 метров. По окчании настройки антну необходимо поместить в гибкий влагонероницаемый кожух.  

Обсудить эту статью на форуме (0 ответов).
Вся информация, предоставленная на данном ресурсе разрешена к ознакомлению детям школьного возраста. Все практическое использование может быть связана с повышенной электрической опасностью и разрешено детям только под присмотром взрослых.