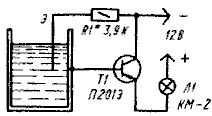
Сигнализатор уровня воды

Когда вода в баке поднимется до заданного уровня, определяемого положением электрода Э, расположенного в баке и изолированного от его стенок, транзистор Т1 откроется, коммутаторная лампочка Л1 (КМ-2; 12В, 105 мА) загорится. При снижении уровня воды лампа погаснет, так как цепь базы транзистора окажется разомкнутой. Электрод Э представляет собой стержень из металла, жела╜тельно плохо окисляющегося.

Обсудить эту статью на форуме (0 ответов).
Вся информация, предоставленная на данном ресурсе разрешена к ознакомлению детям школьного возраста. Все практическое использование может быть связана с повышенной электрической опасностью и разрешено детям только под присмотром взрослых.